單組份噴塗設備系統(含加熱噴塗)
概述:
應用于單組份液料的噴塗
不同的配置能滿足不同噴塗:空氣輔助無氣噴塗、無氣噴塗、空氣噴塗
選配不同的噴槍可實現:自動噴塗、手動噴塗
可選加熱:桶式加熱,管路加熱,全程加熱,加熱部位無電,更安全防爆
高粘稠液料(比如PVC)可選:DJ72系列主機加高霧化高壓力無氣式噴槍
常用噴塗設備簡介:
空氣輔助無氣噴塗:環保、飛濺浪費少、高效、霧化細膩塗層裝飾性好。
典型運用于:高檔木器,精密機械,重工機械面漆,部分輪毂等,對表面裝飾性要求較高,又要求環保高效的噴塗運用。
無氣噴塗:環保、液料飛濺浪費少、高效、塗層裝飾性一般。
典型運用于:車底底盤PVC,集裝箱,船舶,鋼結構,重型機械等,對表面裝飾性要求不高,側重要求重防腐、環保、高效的噴塗運用。
空氣噴塗:不環保、飛濺浪費多、霧化細膩、塗層薄、塗層裝飾性很好。
典型運用于:手機外殼,顯示器,電視外殼,車燈罩,保險杠,汽車内飾塑料件,精密小件等,對表面裝飾性要求很高、塗層薄、或者小件少量的噴塗。
部分單組份主機泵參考圖:

低壓泵含攪拌桶套裝
型号:WD5/WD7-AT
用于空氣噴塗
高壓泵含穩壓閥套裝
型号:WD40/WD46/WD69-HPV
用于空氣輔助無氣或無氣
中壓泵含攪拌桶套裝
型号:WD34-AT
用于空氣輔助無氣

超高粘稠料泵含過濾器
型号:DJ72-TH1
用于超高粘稠比如PVC
超高粘稠料泵含加熱及過濾器
型号:DJ72-TH1-HOT
用于超高粘稠比如膠料等
超高粘稠料泵含大壓盤及調壓閥
型号:DJ575-HPV
用于超高粘稠55加侖桶裝料
部分噴槍及相關附件參考圖:

手動空氣輔助噴槍
自動空氣輔助噴槍
手動無氣噴槍
自動無氣噴槍

高壓手調調壓閥
高壓氣調調壓閥
高壓背壓閥

手動空氣噴槍
自動空氣噴槍
自動換色閥或自動換色清洗閥
部分單組份噴塗泵型号、配置、參數一覽表
| 單泵型号 | 可接噴槍 | 适應液料 | 壓力範圍 | 壓力比 | 每往複理論排量 | 使用氣壓 |
| WD5- WD7- |
空氣 | 低粘度常規 | 0-30Bar 0-42Bar |
5:1 7:1 |
352cc 200cc |
3-6Bar |
| WD34- | AA、AL | 中低粘度常規 | 0-204Bar | 34:1 | 73 cc | 3-6Bar |
| WD46- WD46-TT- |
AA, AL | 中低粘度常規、或含少量微粉 | 0-276Bar | 46:1 | 200 cc 240 cc |
3-6Bar |
| WD69- | 無氣噴槍 | 高粘度常規液料 | 0-414Bar | 69:1 | 145 cc | 3-6Bar |
| WD40- | 無氣噴槍 | 中低粘度含微粉液料、常規 | 0-240Bar | 40:1 | 352 cc | 3-6Bar |
| DJ72-TH1 | 無氣噴槍 | 超高粘稠、PVC | 0-432Bar | 72:1 | 200 cc | 3-6Bar |
| DJ72-TH2 | 無氣噴槍 | 超高粘稠、PVC | 0-432Bar | 72:1 | 200 cc | 3-6Bar |
| DJ575 | 無氣噴槍 | 超高粘稠、PVC | 0-432Bar | 72:1 | 200 cc | 3-6Bar |
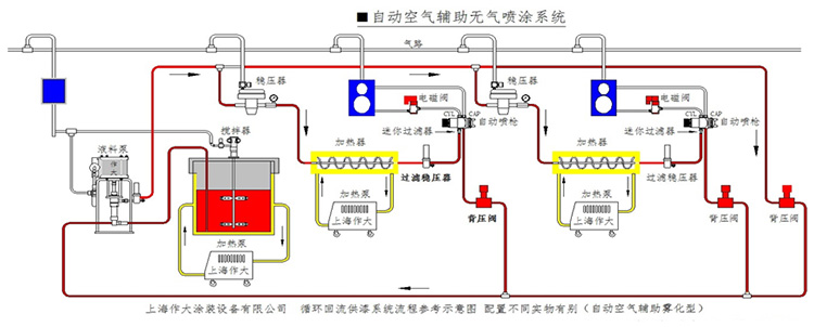
加熱噴塗系統配置流程參考示意圖(用戶配置和要求不同,與圖會有所不同):
